Introduction

CP Tracker (Competitive Programming Tracker) is a comprehensive tool I maintain for archiving and managing your competitive programming progress. Live Demo | GitHub Repository
Core Highlights
- One-Click Import: Seamlessly import submission records from major platforms including Codeforces, AtCoder, Luogu, and QOJ.
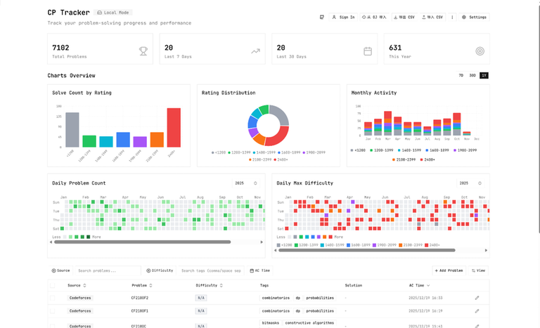
- Visual Analytics: Built-in interactive charts and dynamic heatmaps intuitively visualize your daily activity and skill growth curves.
- Rich Text Support: Native rendering support for Markdown and LaTeX mathematical formulas.
- Data Flexibility: Full support for CSV import and export.
- Storage & Sharing: Supports local offline storage. You can also choose cloud synchronization to generate a personal public profile and share your problem-solving achievements via a unique link.
- Modern Tech Stack: Built with React 19 + TypeScript + Vite + TanStack Router and designed with Shadcn/UI & TailwindCSS for an ultra-smooth user experience.
Previews

After importing problems from platforms like Codeforces or AtCoder, use CP Tracker to view your beautiful 2025 review:

Features are continuously being improved. Suggestions (Issues) and contributions (Pull Requests) are welcome!








